向新而行,天筑智检以科技之力打造“智慧检测”新生态
发布日期:2025-12-11 浏览次数:2923
安徽天筑智检信息技术有限公司作为建工检测公司全资子公司,紧扣公司数字化、智能化转型战略部署,自主研发“安建智慧工程检测管理平台”,以创新技术破解行业痛点,为工程质量安全提供全流程智能保障。
锚定转型需求,科技赋能解难题

在工程建设领域,传统人工检测长期面临“效率低、溯源难、监管弱”的行业顽疾,数据篡改风险、报告误差率高、过程监管缺位等问题严重制约工程质量管控水平,部分项目虽高价引入进口设备,却因系统割裂形成“数据孤岛”,反而加重管理负担。天筑智检立足行业需求,融合物联网、大数据、人工智能等前沿技术,打造集智慧检测、智能管控、数据赋能于一体的“检测大脑”,让工地试验室实现从“人检”到“智检”的跨越式发展。
目前,“安建智慧工程检测管理平台”已在S20长固高速(霍邱段)、S02徐商高速(宿州段)、G4231宁九高速(月海段、安望段)、S94和襄高速天堂寨支线等多个集团特许经营重点项目稳定运行,构建起覆盖全业务链条的智能管控体系,赋能项目高质量建设。
四大核心功能,精准破局提质效

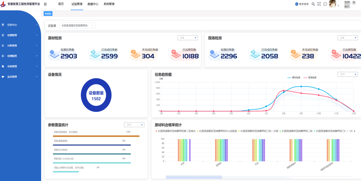
智慧平台充分立足项目实际,兼具技术、效率、服务多重优势,实现各项核心功能精准破局。一是智慧检测模块可支持数据自动采集、实时上传、自动生成报告,从源头杜绝人为篡改,效率提升50%以上;二是线上报告内置170余套标准模板,可自动匹配统一格式与智能计算规则,报告差错率降为零;三是智慧监控系统可通过高清摄像头、自研温湿度传感器等设备,实现检测过程全追溯、环境24小时监测、数据异常自动告警;四是通过智能台账与数据中心可让试验结果、核心指标全程透明可溯,以直观图表为项目管理科学决策提供精准指引。
推动技术落地,智筑质量硬支撑

针对传统检测领域弊端,该平台不仅打破了原有模式的数据壁垒与管理困境,更以流程标准化、操作自动化实现效率与精度的双重提升,引用实时数据看板赋能科学决策,有效提升项目建设质量管控成效。以S20长固高速项目为例,平台已接入1个中心试验室、2个驻地办试验室、5个工地试验室,实现1000余台检测设备智能互联。自2025年6月运行以来,累计出具精准检测报告2.45万份,构建起质量数据闭环追溯体系,有效规避质量风险,切实筑牢生产安全屏障。
未来,天筑智检将紧扣集团、公司发展需求,迭代优化平台功能,提升产品核心竞争力,深耕工程检测智能化领域,切实提升公司管理水平和服务质效,为集团重点项目建设持续注入智慧动能。

